Нефункциональные особенности#
Тесты проводились при условиях:
Использовались синтетические данные для построения OLAP-куба.
Количество виртуальных пользователей, подающих нагрузку — 50.
Длительность работы системы под нагрузкой указана в сценарии.
Использовался OLAP-куб с 1,5 млрд строк в таблице фактов.
Окружение и настройки среды, на которой производится тестирование, соответствуют требованиям безопасности.
Критерии успешности проведения тестов#
Продукт обеспечивает максимальную производительность на уровне профиля нагрузки.
Интенсивность операций соответствует профилю нагрузки.
Отсутствуют накопления запросов чтения-записи к системе хранения.
Сетевой трафик соответствует уровню подаваемой нагрузки.
Утилизация ресурсов не превышает значений:
Параметры
Пороговое значение
CPU
80%
RAM
80%
Connection DB
80%
Thread pools
80%
Размещение секрета в файловой системе в открытом виде не должно превышать 2сек.
Конфигурации стенда#
Система |
Параметр |
Конфигурация |
|---|---|---|
OLAP |
Операционная система |
SberLinux 8.7 |
Процессор |
16 |
|
Память |
64 ГБ |
|
Дисковая система |
HDD 98 ГБ |
|
MDXK |
Операционная система |
SberLinux 8.7 |
Процессор |
8 |
|
Память |
16 ГБ |
|
Дисковая система |
HDD 98 ГБ |
|
Pangolin/PostgreSQL |
Операционная система |
SberLinux 8.7 |
Процессор |
4 |
|
Память |
4 ГБ |
|
Дисковая система |
HDD 100 ГБ |
|
NameNode, YARN ResourceManager (SDP Hadoop (SB-DPH)) |
Операционная система |
SberLinux 8.7 |
Процессор |
16 |
|
Память |
94 ГБ |
|
Дисковая система |
HDD 2 TB |
|
1 узел Datanode, YARN NodeManager (SDP Hadoop (SB-DPH)) |
Операционная система |
SberLinux 8.7 |
Процессор |
38 |
|
Память |
313 ГБ |
|
Дисковая система |
HDD 25 TB |
|
2 узла Datanode, YARN NodeManager (SDP Hadoop (SB-DPH)) |
Операционная система |
SberLinux 8.7 |
Процессор |
38 |
|
Память |
312 ГБ |
|
Дисковая система |
HDD 25 TB |
|
3 узла Datanode, YARN NodeManager (SDP Hadoop (SB-DPH)) |
Операционная система |
SberLinux 8.7 |
Процессор |
38 |
|
Память |
312 ГБ |
|
Дисковая система |
HDD 25 TB |
|
Конфигурация Spark |
|
30 ГБ |
|
35 ГБ |
|
|
3 ГБ |
|
|
5 |
|
|
15 |
|
Конфигурация Yarn |
|
10 ГБ |
Параметры OLAP-куба: количество строк в таблице фактов — 1,576 млрд.
Сценарии нагрузочного тестирования#
Вид тестирования |
Цель |
Сценарий теста |
Время |
|---|---|---|---|
Тест определения максимальной производительности |
Определить уровень нагрузки L0 (последняя ступень нагрузки, на которой не будут нарушены Нефункциональные требования к программному компоненту). |
|
Пошаговое увеличение нагрузки происходит до тех пор, пока не нарушится Нефункциональные требования к программному компоненту |
Тест подтверждения максимума |
Зафиксировать максимальный уровень нагрузки Lmax |
|
1 час |
Тест надежности |
Зафиксировать отсутствие утечки ресурсов и деградации производительности |
|
24 часа |
Результаты#
Тест определения максимальной производительности#
Название метрики |
График |
Комментарий |
|---|---|---|
Подаваемая интенсивность, tps |
|
Определен уровень нагрузки L0, который соответствует 5 tps |
Время отклика (95 перцентиль), с |
|
Время отклика (95 перцентиль):
|
Тест подтверждения максимума#
Название метрики |
График |
Комментарий |
|---|---|---|
Подаваемая интенсивность, tps |
|
Фактическая средняя интенсивность соответствует заявленной — 5 tps (100% от L0) |
Время отклика (95 перцентиль), с |
|
Время отклика (95 перцентиль):
|
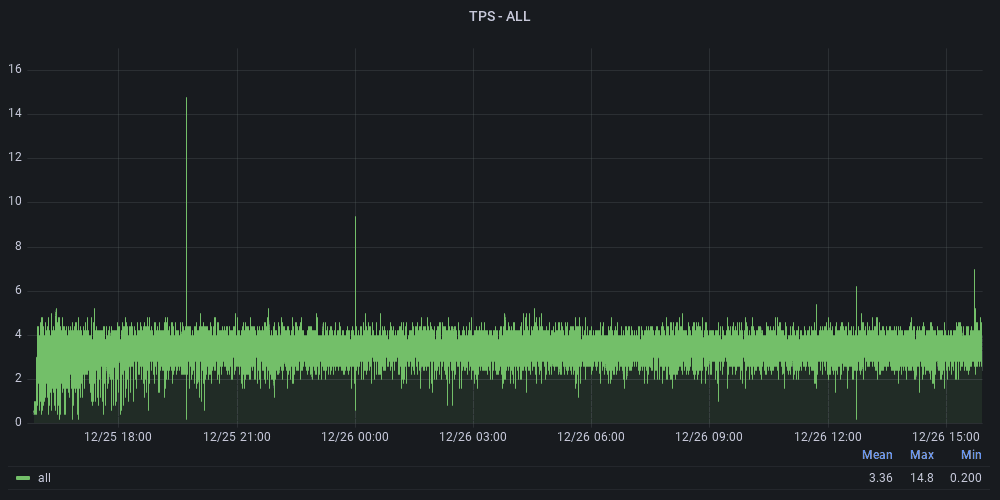
Тест надежности#
Название метрики |
График |
Комментарий |
|---|---|---|
Подаваемая интенсивность, tps |
|
Фактическая средняя интенсивность соответствует заявленной — 4 операции в секунду (70% от L0) |
Время отклика (95 перцентиль), с |
|
Время отклика (95 перцентиль):
|





