Отчеты по результату тестирования#
Поддерживаются 2-а варианта отчетов: встроенный и расширенный.
Встроенные отчеты доступны из коробки без дополнительной настройки. Примеры и описание встроенных отчетов приведены в разделе «Руководство оператора->Использование приложения оператором->Страница «Отчет» тестового плана генератора». Во встроенном отчете доступна базовая информация о тестировании: длительность теста, количество всех запросов, количество запросов в разрезе статусов, среднее/минимальное/максимальное время ответа, ТПС максимальный/текущий.
Для использования расширенных отчетов требуется дополнительная настройка, которая приведена в «Руководство по системному администрированию->Настройка расширенных отчетов». В расширенном отчете можно получить более полную информацию по тестированию: в дополнении к базовой, доступна информация в любом настраиваемом временном интервале. Также можно получить данные в перцентилях.
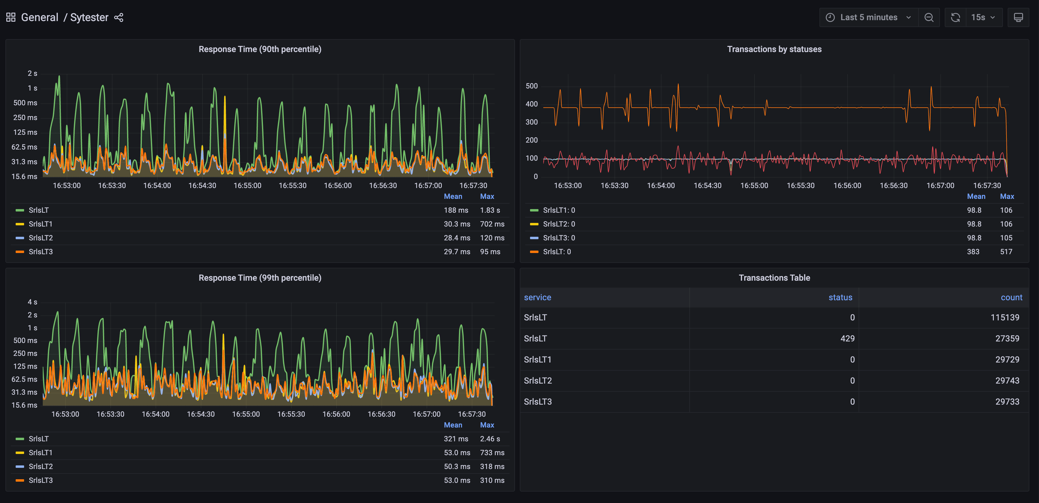
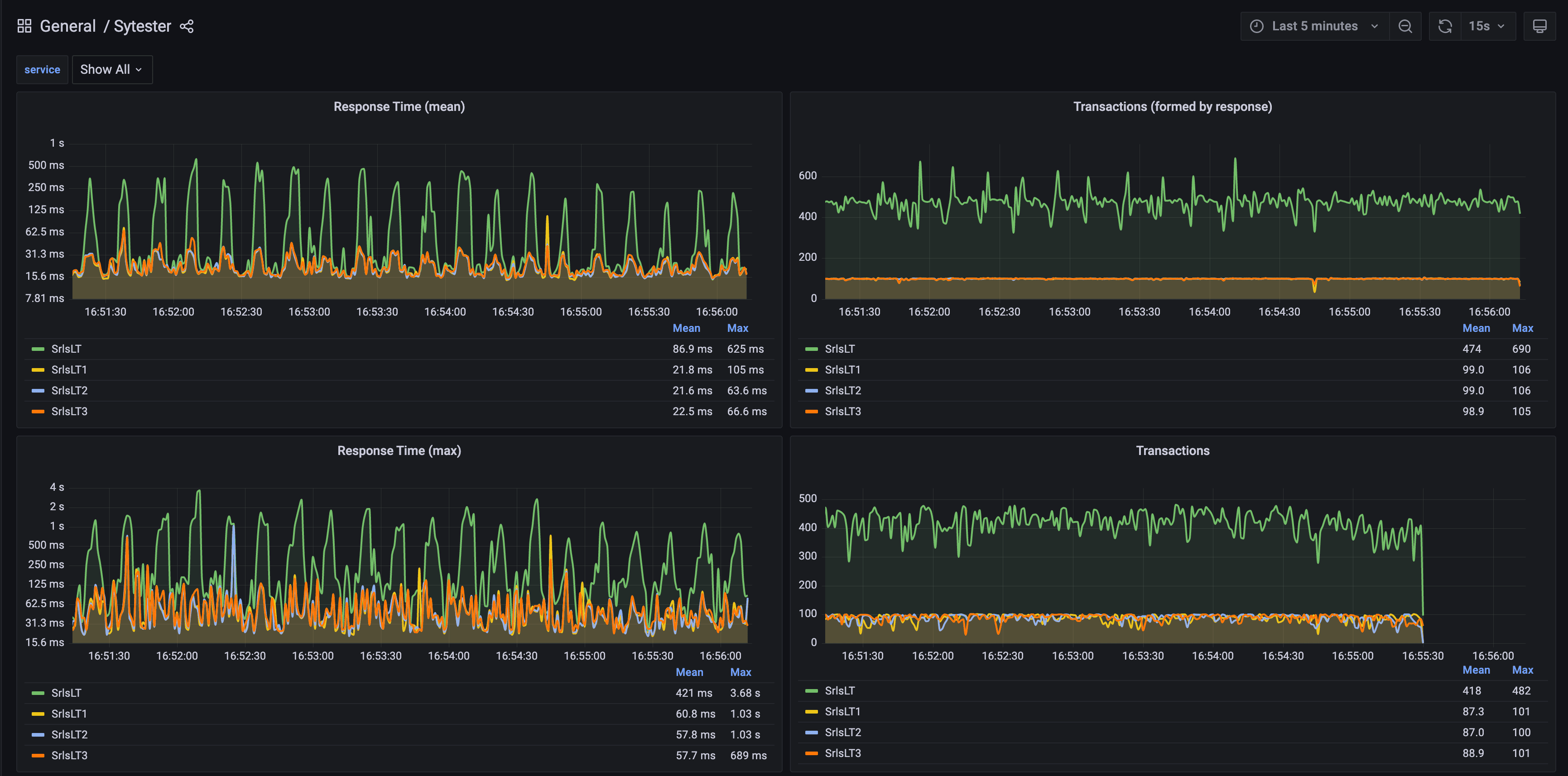
Примеры дашбордов Grafana для расширенных отчетов:

Статус коды#
Статус код |
Описание |
|---|---|
0 |
успешный запрос |
-1 |
неуспешный запрос / проблема с соединением (отправка/получение запроса) с сервисом |
-105 |
ошибка разбора сообщения |
другие положительные значения |
соответствуют HTTP статус кодам |